Healthjump Feature Release Notes - Q1 2019

Author
Publish Date
Read Time
February 28, 2019
 min
Table of Contents

Explore and visualize warehoused data with DBExplorer!

DBExplorer can:

  • Help you make sense of your data
  • Connect and query your data sources
  • Build dashboards to visualize data and share them with your organization

Learn more about DBExplorer

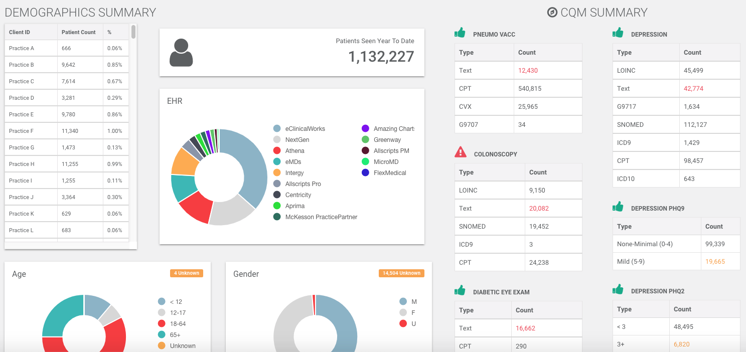
Discover potential data gaps with Data Advisor!

Data Advisor
  • When aggregating data from many sources, it's tough to tell who's appropriately coding important CQMs
  • Data Advisor shows what measures are not being properly codified 
  • See how large of a patient population exists in your data set that meets certain CQM criteria
  • Stay tuned for some non-CQM updates to data advisor soon

Subscribe to events in real-time with Webhooks

webhooks
  • If your application can benefit from getting data sent to a URL in real-time then I have good news, Healthjump now supports webhooks
  • Subscribe to common events that get recorded in an EHR like appointment scheduling and changes to encounters
  • Contact us for more information
Health Data Extraction

Collect and standardize health data within minutes, regardless of which EHR systems you use

Contact us
See all blogs

Achieve your boldest ambitions

Explore how Datavant can be your health data logistics partner.

Contact Us